spring boot2.x已经出来好一阵了,而且spring cloud 的最新release版本finchley.release,默认集成的就是spring boot 2.x,这几天将一个旧项目尝试着从低版本升级到 2.x,踩坑无数,记录一下:
显著变化:
- 与 spring boot 2.0.x 兼容
- 不支持 spring boot 1.5.x
- 最低要求 java 8
- 新增 spring cloud function 和 spring cloud gateway
一、gradle的问题
spring boot 2.x 要求gradle版本不能太旧,先把gradle升级到4.6版本,然后编译,各种问题,到gradle官网上查了下,build.gradle有几个小地方要调整
1.1 java-libary 的项目
即:纯工具包这种公用jar,plugins{}必须放在第1行(有buildscript的除外),类似:
|
1
2
3
4
5
|
plugins {
id 'java-library'
}
|
然后按官网的教程,compile最好换成implementation
|
1
2
3
4
5
|
dependencies {
implementation(
...
)
}
|
1.2 常规java项目(指带容器能独立运行的项目)
|
1
2
3
4
5
6
7
8
9
10
11
12
13
14
15
16
17
18
19
20
21
22
23
24
25
26
27
28
29
30
31
32
33
34
35
36
37
38
39
40
41
42
43
44
45
46
47
48
49
50
51
|
buildscript {
ext {
springbootversion = '2.0.1.release'
}
repositories {
maven {
url "http://maven.aliyun.com/nexus/content/groups/public/"
}
...
}
dependencies {
classpath("org.springframework.boot:spring-boot-gradle-plugin:${springbootversion}")
}
}
apply plugin: 'java'
apply plugin: 'org.springframework.boot'
apply plugin: 'io.spring.dependency-management'
dependencymanagement {
imports {
mavenbom 'org.springframework.cloud:spring-cloud-dependencies:finchley.release'
}
}<br>...
|
另外,gradle 高版本编译时,总会有一行讨厌的提示:
deprecated gradle features were used in this build, making it incompatible with gradle 5.0.
编译时,可以加参数:–warning-mode=none 禁止掉,即类似:
gradle build –warning-mode=none -x test
二、依赖jar包版本的问题
|
1
2
3
4
5
6
7
8
9
10
11
12
13
14
15
16
17
18
19
20
21
22
23
24
25
26
27
28
29
30
31
32
33
34
35
36
37
38
39
40
41
42
43
44
45
46
47
48
49
50
51
52
53
54
55
56
57
58
59
60
61
62
63
64
65
66
67
|
dependencies {
...
implementation(
...
'org.springframework.cloud:spring-cloud-starter-consul-discovery',
'org.springframework.cloud:spring-cloud-starter-consul-config',
'org.springframework.cloud:spring-cloud-starter-bus-kafka',
'org.springframework.cloud:spring-cloud-starter-sleuth',
'org.springframework.cloud:spring-cloud-sleuth-stream:1.3.4.release',
'org.springframework.cloud:spring-cloud-starter-hystrix:1.4.4.release',
'org.springframework.cloud:spring-cloud-netflix-hystrix-stream',
'org.springframework.boot:spring-boot-starter-actuator',
'org.springframework.boot:spring-boot-starter-undertow',
'org.springframework.boot:spring-boot-starter-mail',
'org.springframework.boot:spring-boot-starter-jdbc',
'org.springframework.boot:spring-boot-starter-security',
'org.slf4j:slf4j-api:1.7.25',
'ch.qos.logback:logback-core:1.2.3',
'org.thymeleaf:thymeleaf-spring5:3.0.9.release',
'org.mybatis.spring.boot:mybatis-spring-boot-starter:1.3.1',
'tk.mybatis:mapper-spring-boot-starter:1.2.4',
'com.github.pagehelper:pagehelper-spring-boot-starter:1.2.3'
)
implementation('com.alibaba:druid:1.1.9') {
exclude group: "com.alibaba", module: "jconsole"
exclude group: "com.alibaba", module: "tools"
}
implementation('org.springframework.boot:spring-boot-starter-web') {
exclude module: "spring-boot-starter-tomcat"
exclude module: "spring-boot-starter-jetty"
}
testcompile 'org.springframework.boot:spring-boot-starter-test'
}
|
其中
'org.springframework.cloud:spring-cloud-sleuth-stream:1.3.4.release',
'org.springframework.cloud:spring-cloud-starter-hystrix:1.4.4.release',
这二项必须指定版本号,否则编译不过。(应该最新的2.x版本的jar包,还没上传到中央仓库,无法自动识别依赖),另外pagehelper这个常用的分页组件,也建议按上面的版本来配置,否则运行时,可能会报错。
三、log4j/log4j2的问题
升级到spring boot 2.x后,不管是配置log4j还是log4j2,运行时总是报堆栈溢出的error,换成logback后,启动正常,建议大家尽量采用默认的logback,依赖项的配置参考上面的。
四、datasourcebuilder类找不到的问题
spring boot 2.x把这个类换了package,所以找不到了,详情见:
https://stackoverflow.com/questions/50011577/spring-boot-2-0-0-datasourcebuilder-not-found-in-autoconfigure-jar
https://docs.spring.io/spring-boot/docs/current/api/org/springframework/boot/jdbc/datasourcebuilder.html
解决办法就是引用:org.springframework.boot:spring-boot-starter-jdbc
同时修改代码import新的package: org.springframework.boot.jdbc.datasourcebuilder
五、安全性的问题
spring boot 2.x加强了安全性,不管访问什么rest url,默认都要求登录,在application.yml里无法通过配置关闭,只能写代码调整:
|
1
2
3
4
5
6
7
8
9
10
11
12
13
14
15
16
17
18
19
20
21
22
23
24
25
26
27
28
29
30
31
32
33
34
35
|
import org.springframework.context.annotation.configuration;
import org.springframework.security.config.annotation.web.builders.httpsecurity;
import org.springframework.security.config.annotation.web.configuration.enablewebsecurity;
import org.springframework.security.config.annotation.web.configuration.websecurityconfigureradapter;
@configuration
@enablewebsecurity
public class securityconfiguration extends websecurityconfigureradapter {
@override
protected void configure(httpsecurity http) throws exception {
http.authorizerequests()
.anyrequest()
.permitall()
.and()
.csrf()
.disable();
}
}
|
这样,默认所有url都允许访问(如果是暴露在外网的服务,请慎用)
六、各类actuator监控endpoint的路径变化
spring boot 2.x 里,actuator的endpoint默认路径变成/actuator开头,如果要使用以前的风格,放在/根下,可以在applicatino.yml里参考下面的配置:
|
1
2
3
4
5
6
7
8
9
10
11
12
13
|
management:
...
endpoints:
web:
base-path: /
exposure:
include: "*"
|
另外/health节点,默认情况下,只能输出很少的信息,详细信息,需要通过配置打开
|
1
2
3
4
5
6
7
8
9
10
11
|
management:
...
endpoint:
health:
show-details: always
...
|
七、${spring.cloud.client.ipaddress} 无法识别
spring cloud 2.x里,${spring.cloud.client.ipaddress} 这个写法不识别,一启动就会报错,尝试了多次,无意发现,把a改成小写,居然可以了:
|
1
2
3
4
5
6
7
|
spring:
...
application:
name: sr-menu-service:${spring.cloud.client.ipaddress}
|
感觉这应该是个bug,新版本里估计会修复。
八、metricwriter、systempublicmetrics类找不到的问题
spring boot 2.x里metrics默认换成了micrometer,原来的metricwriter之类的全干掉了,详情参考官网文档
|
1
2
3
4
5
6
7
8
9
10
11
12
13
|
management:
metrics:
export:
statsd:
host: 10.0.*.*
port: 8125
flavor: etsy
|
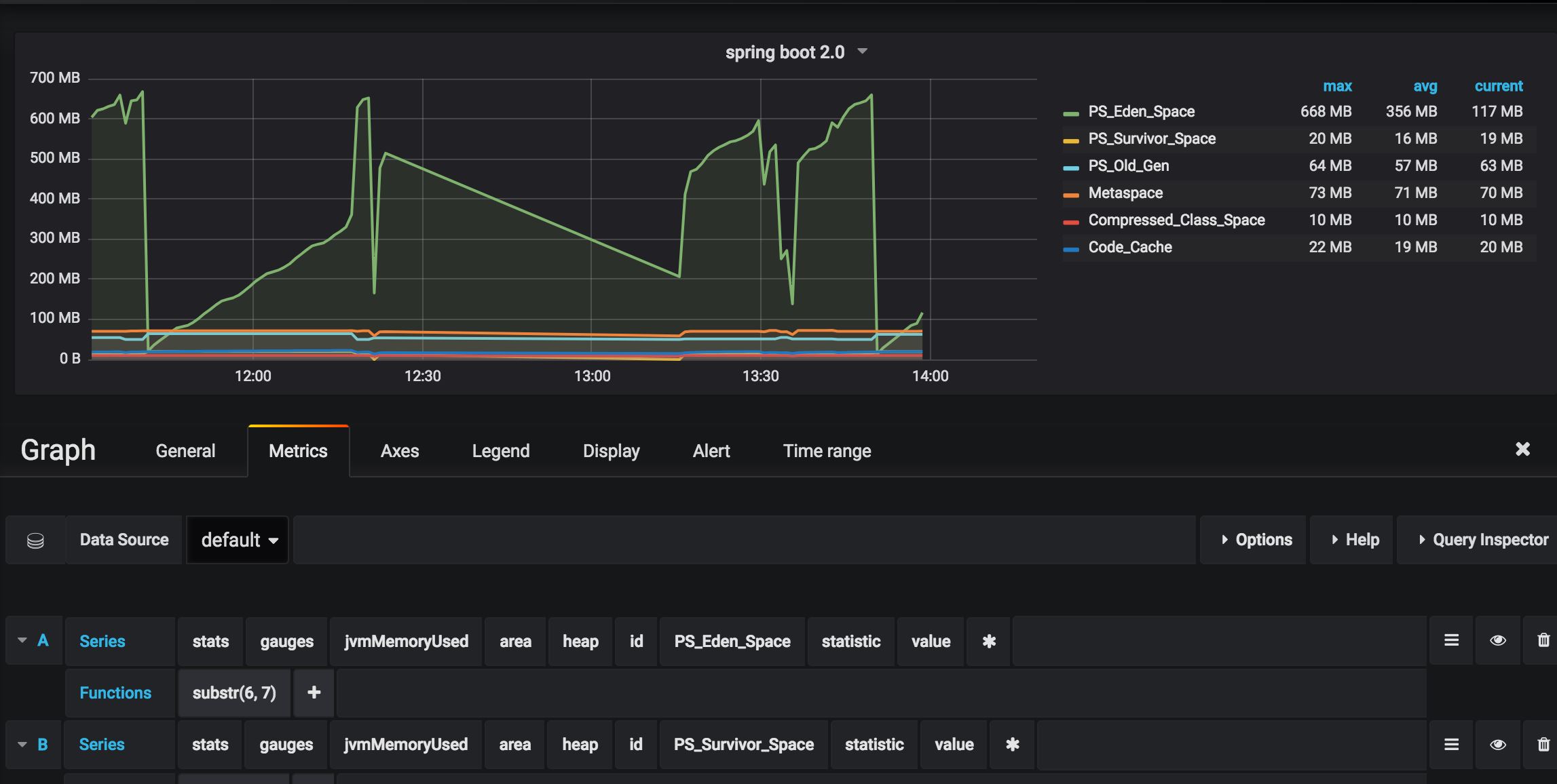
上面的配置是启用statsd,然后跑起来就能看到效果,见下图
但是与spring boot 1.x相比,并不会直接输出具体值,要看具体值,可以用http://localhost:8001/metrics/jvm.memory.used
这其中的value中是jvm占用的内存(包括heap + noheap),如果只想看heap区(即:堆上的内存),可以用
http://localhost:8001/metrics/jvm.memory.used?tag=area:heap
同时在grafana里也能看到效果:
注:目前statsd里的前缀无法修改,代码写死的statsd
如果一台机器上部署多个spring cloud 微服务,grafana里就分不出来了(个人估计以后会改进)。
另外,如果希望通过代码获取这些metrics里具体指标值,可以参考下面的代码:
|
1
2
3
4
5
6
7
8
9
10
11
12
13
14
15
16
17
18
19
20
21
22
23
24
25
26
27
28
29
30
31
32
33
34
35
36
37
38
39
40
41
42
43
44
45
46
47
48
49
50
51
52
53
54
55
56
57
58
59
60
61
62
63
64
65
66
67
68
69
70
71
72
73
74
75
76
77
78
79
|
import io.micrometer.core.instrument.meter;
import io.micrometer.core.instrument.meterregistry;
import io.micrometer.core.instrument.statistic;
import org.junit.test;
import org.springframework.beans.factory.annotation.autowired;
import java.util.linkedhashmap;
import java.util.map;
import java.util.function.bifunction;
public class metricstest extends basetest {
private string metric_msg_format = "metric >> %s = %d";
@autowired
private meterregistry meterregistry;
@test
public void teststatsdconfig() {
string metric = "jvm.memory.used";
meter meter = meterregistry.find(metric).meter();
map<statistic, double> stats = getsamples(meter);
logger.info(string.format(metric_msg_format, metric, stats.get(statistic.value).longvalue()));
}
private map<statistic, double> getsamples(meter meter) {
map<statistic, double> samples = new linkedhashmap<>();
mergemeasurements(samples, meter);
return samples;
}
private void mergemeasurements(map<statistic, double> samples, meter meter) {
meter.measure().foreach((measurement) -> samples.merge(measurement.getstatistic(),
measurement.getvalue(), mergefunction(measurement.getstatistic())));
}
private bifunction<double, double, double> mergefunction(statistic statistic) {
return statistic.max.equals(statistic) ? double::max : double::sum;
}
}
|
九、swagger里webmvcconfigureradapter过时的问题
webmvcconfigureradapter这个类在最新的spring boot里已经被标识为过时,正常用法参考以下:
|
1
2
3
4
5
6
7
8
9
10
11
12
13
14
15
16
17
18
19
20
21
22
23
24
25
26
27
28
29
30
31
32
33
34
35
36
37
38
39
40
41
42
43
44
45
46
47
48
49
50
51
52
53
54
55
56
57
58
59
60
61
62
63
64
65
66
67
68
69
70
71
72
73
74
75
76
77
78
79
80
81
82
83
84
85
86
87
88
89
90
91
92
93
94
95
96
97
|
import org.springframework.context.annotation.bean;
import org.springframework.context.annotation.configuration;
import org.springframework.web.servlet.config.annotation.resourcehandlerregistry;
import org.springframework.web.servlet.config.annotation.webmvcconfigurationsupport;
import springfox.documentation.builders.apiinfobuilder;
import springfox.documentation.builders.pathselectors;
import springfox.documentation.builders.requesthandlerselectors;
import springfox.documentation.service.apiinfo;
import springfox.documentation.service.contact;
import springfox.documentation.spi.documentationtype;
import springfox.documentation.spring.web.plugins.docket;
import springfox.documentation.swagger2.annotations.enableswagger2;
/**
* @author yangjunming
* @date 13/10/2017
*/
@configuration
@enableswagger2
public class swaggerconfig extends webmvcconfigurationsupport {
@override
protected void addresourcehandlers(resourcehandlerregistry registry) {
registry.addresourcehandler("swagger-ui.html")
.addresourcelocations("classpath:/meta-inf/resources/");
registry.addresourcehandler("/webjars/**")
.addresourcelocations("classpath:/meta-inf/resources/webjars/");
}
@bean
public docket createrestapi() {
return new docket(documentationtype.swagger_2)
.apiinfo(apiinfo())
.select()
.apis(requesthandlerselectors.basepackage("sr.service.menu.controller"))
.paths(pathselectors.any())
.build();
}
private apiinfo apiinfo() {
return new apiinfobuilder()
.title("menu-service online api document")
.description("测试服务")
.contact(new contact("菩提树下的杨过", "http://yjmyzz.cnblogs.com/", "yjmyzz@126.com"))
.version("1.0.0")
.build();
}
}
|
附:一些参考文档:
https://github.com/spring-projects/spring-boot/wiki/Spring-Boot-2.0-Migration-Guide
https://spring.io/blog/2017/09/15/security-changes-in-spring-boot-2-0-m4
https://github.com/spring-projects/spring-boot/wiki/Spring-Boot-Security-2.0
https://docs.spring.io/spring-boot/docs/2.0.4.RELEASE/reference/htmlsingle/
https://github.com/pagehelper/pagehelper-spring-boot
以上就是本文的全部内容,希望对大家的学习有所帮助,也希望大家多多支持快网idc。
原文链接:http://www.cnblogs.com/yjmyzz/p/9408700.html
相关文章
- 64M VPS建站:是否适合初学者操作和管理? 2025-06-10
- ASP.NET自助建站系统中的用户注册和登录功能定制方法 2025-06-10
- ASP.NET自助建站系统的域名绑定与解析教程 2025-06-10
- 个人服务器网站搭建:如何选择合适的服务器提供商? 2025-06-10
- ASP.NET自助建站系统中如何实现多语言支持? 2025-06-10
- 2025-07-10 怎样使用阿里云的安全工具进行服务器漏洞扫描和修复?
- 2025-07-10 怎样使用命令行工具优化Linux云服务器的Ping性能?
- 2025-07-10 怎样使用Xshell连接华为云服务器,实现高效远程管理?
- 2025-07-10 怎样利用云服务器D盘搭建稳定、高效的网站托管环境?
- 2025-07-10 怎样使用阿里云的安全组功能来增强服务器防火墙的安全性?
快网idc优惠网
QQ交流群
-
outpost.exe – outpost是什么进程 有什么用
2025-05-27 42 -
2025-05-29 73
-
2025-05-29 20
-
2025-05-27 93
-
2025-05-25 76






